Explore recursos abrangentes de monitoramento de desempenho com o Applications Manager
O Microsoft Teams permite que funcionários e equipes se conectem e colaborem com eficiência por meio de chat, chamadas, videoconferência e facilita o acesso compartilhado a documentos, notas e calendário. Com o Applications Manager, obtenha amplos insights sobre a estrutura e o desempenho do serviço Microsoft Teams para garantir o desempenho máximo e a colaboração do processo de negócios sem complicações.
Obtenha uma visão geral do desempenho do seu Microsoft Teams
Com a ferramenta de monitoramento Microsoft Teams do Applications Manager, obtenha uma visão geral da integridade do serviço do Microsoft Teams. Fique ciente do status de saúde do serviço e identifique problemas instantaneamente com descrições fáceis de entender. Descubra se os problemas foram identificados como incidentes ou avisos e solucione o problema instantaneamente para evitar que o serviço fique indisponível, reduzindo assim os usuários de serem afetados.

Rastrear endpoints e tempo de resposta
Com o software de monitoramento de desempenho Microsoft Teams do Applications Manager, detecte proativamente atrasos de conexão em seu serviço, identificando tempos de resposta crescentes de endpoints. Seja notificado sobre a indisponibilidade de endpoints configurando alarmes para o atributo ‘Status’ e garanta o funcionamento ininterrupto de seu serviço.

Gerenciar suas equipes e canais
As equipes englobam as pessoas, o conteúdo e as ferramentas de uma organização que giram em torno de diferentes projetos e resultados. Os canais são o meio de comunicação dentro de uma equipe que conduz conversas sobre vários tópicos e projetos. É o motor que impulsiona os projetos e ajuda a realizar o trabalho.
Use o Applications Manager para monitorar as equipes da Microsoft: obtenha percepções úteis sobre os membros, canais e equipes em sua organização com uma única olhada. Gerencie e administre o canal e a contagem de membros e garanta o funcionamento sem complicações de equipes e canais.


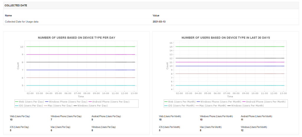
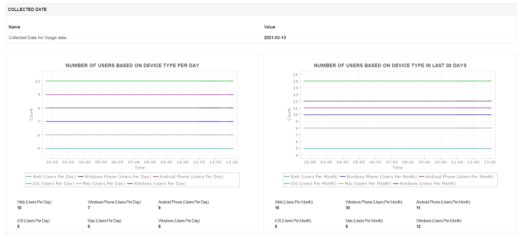
Obtenha informações de uso ao seu alcance
A análise das estatísticas de uso leva a uma melhor compreensão do desempenho do seu serviço. Ele pode revelar informações críticas, como preferências do usuário, facilidade de uso, etc.
O Applications Manager permite que você visualize métricas de informações de uso, como o número de usuários por tipo de dispositivo, contagem de usuários por tipo de atividade e contagem de atividades por tipo de atividade. Você também pode configurar relatórios para essas métricas e analisar tendências para entender a escolha do usuário de atividade / tipo de dispositivo. Esses relatórios podem ser gerados sob demanda, programados para serem enviados por e-mail e podem até ser exportados como PDF para uso posterior.


Comece em alguns minutos!
Obtenha insights cruciais sobre a saúde e o desempenho de suas equipes, canais e otimize o funcionamento do serviço para melhores experiências do usuário final com a ferramenta de monitoramento Microsoft Teams do Applications Manager.
ACS Pro Revendedor Autorizado ManageEngine e Zoho no Brasil.
Fone / WhatsApp (11) 2626-4653.









