Se você possui uma empresa, sabe o valor de uma rede saudável e o quanto uma interrupção de rede é prejudicial para o seu negócio. Mas os problemas de rede são inevitáveis. A forte dependência das redes para atender aos requisitos de uso interno e do cliente em constante mudança cobra um alto preço da rede.
Isso torna as redes vulneráveis a problemas comuns, como tempo de inatividade não planejado e repentino, alta utilização de recursos e mau funcionamento do hardware.
Portanto, enfrentar gargalos não é novidade para uma rede, mas a chave está em quão bem você mitiga a frequência dos problemas.

Duas áreas de foco para reduzir problemas de rede
- Tempo médio de reparo (MTTR): É uma medida do tempo médio necessário para reparar uma falha e restaurar a rede de volta à normalidade. Um alto valor de MTTR pode prejudicá-lo financeiramente e forçá-lo a pagar multas por não conformidade com SLA. Portanto, ter um sistema de gerenciamento de falhas de rede eficaz e robusto é crucial.
- Encontrar a causa raiz: As redes são sistemas complicados que consistem em uma ampla variedade de dispositivos e interfaces, e isso torna um grande desafio para os administradores de rede localizar com precisão a causa raiz dos gargalos da rede. O tempo decorrido na localização de problemas de rede significa que o MTTR de sua rede está constantemente aumentando, e isso pode afetar seus negócios eventualmente.
O caminho a seguir: análise de causa raiz no monitoramento
A identificação do problema é o maior desafio que se enfrenta ao tentar mitigar o MTTR. Manter um MTTR baixo manterá a confiança que os clientes têm em sua empresa e protegerá sua empresa de desmoronar.
Com o objetivo de permitir que você analise profundamente o desempenho da rede, introduzimos o recurso Root Cause Analysis (RCA) no OpManager.
Usando RCA, você pode obter visibilidade abrangente dos dados de monitoramento de rede de todos os seus dispositivos, interfaces e URLs em um console centralizado.
Com visibilidade completa das informações de monitoramento relevantes, o tempo necessário para analisar o desempenho e restringir a causa raiz é significativamente reduzido, resultando em um valor geral de MTTR mais baixo.
Características importantes
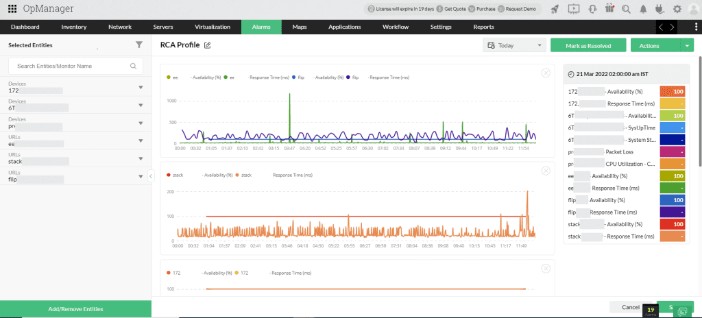
Compare monitores graficamente
Basta arrastar e soltar as métricas de desempenho de seus dispositivos, interfaces ou URLs selecionados e o RCA cria automaticamente um gráfico com curvas de desempenho, cada uma representando um monitor. Compare o desempenho de vários dispositivos em uma única métrica ou várias métricas para um único dispositivo, tudo em uma visualização.

Grave suas interpretações
Encontrar a causa raiz é reunir os dados de monitoramento necessários, compará-los e analisá-los profundamente e, finalmente, registrar suas interpretações. Usando a opção de anotação, você pode registrar suas descobertas e adicionar notas de resolução assim que encontrar a causa raiz. Quando você quiser interromper sua análise no meio do caminho, você pode gravar suas interpretações até aquele ponto e salvá-las.
Ao retornar, você pode continuar do ponto em que parou. Isso também ajuda imensamente quando vários membros da equipe colaboram para encontrar a causa raiz. Por exemplo, um administrador de rede pode realizar RCA e registrar suas descobertas e, posteriormente, um gerente de nível sênior pode ler as notas de anotação e tomar decisões baseadas em dados sobre alterações de configuração na rede.

Executar RCA para grupos
Esta opção é útil para analisar o desempenho de um conjunto de dispositivos ou interfaces coletivamente. Por exemplo, quando uma rede específica em um site específico fica inativa, você pode selecionar a rede (grupo), que preenche automaticamente os dispositivos específicos desse grupo, e pode começar a analisar os problemas de desempenho imediatamente.
Como o RCA simplifica o monitoramento de rede?
Sem RCA, identificar a causa raiz é uma dor no pescoço. Por exemplo, imagine que um alarme é disparado quando um roteador principal em sua rede fica inativo. Você precisa detalhar os dados do alarme e também visitar a página de instantâneo do dispositivo para entender mais sobre o problema.
Esse método pode parecer fácil quando você precisa realizar uma análise de causa raiz para apenas um dispositivo. Mas e se vários dispositivos em sua rede ficarem inativos e isso resultar em uma falha completa da rede?
Com o RCA, você pode visualizar gráficos de desempenho de vários monitores em um módulo centralizado e comparar todos eles em um único painel. Com um conjunto abrangente de informações na tela, analisar o desempenho e localizar a causa raiz de um problema se torna um passeio no parque.
RCA salva o dia: um caso de uso do mundo real
Digamos que os usuários relatem uma velocidade de carregamento lenta ao acessar seu aplicativo. Para resolver o problema completamente, você deve identificar a causa real e, em seguida, tomar medidas corretivas.
Primeiro, você pode rastrear a CPU e a utilização de memória de seu servidor de aplicativos para entender se a velocidade de carregamento lenta é devido a uma sobrecarga do servidor. Descartar essa possibilidade permitirá que você analise o próximo conjunto de possíveis causas.
Uma velocidade de carregamento lenta também pode ocorrer quando o servidor de aplicativos está aguardando no dispositivo de armazenamento que hospeda seu sistema de arquivos. Você pode verificar o IOPS, a latência, a taxa de transferência e a utilização do seu dispositivo de armazenamento para entender se o problema é devido a um dispositivo de armazenamento com baixo desempenho e superutilizado.
Às vezes, a velocidade de carregamento lenta também pode surgir devido a problemas de largura de banda nas interfaces que conectam o servidor e seu ambiente de armazenamento. O monitoramento das métricas Interface Rx e Interface Tx ajudará você a localizar gargalos, se houver.
Portanto, quando você encontrar um cenário complexo como o discutido acima, precisará comparar o desempenho de vários componentes de rede. A RCA fornece a plataforma para reunir todos os dados em uma única visualização, analisá-los, descartar possibilidades e restringir a causa raiz exata dos problemas em menos tempo.
ACS Pro Revendedor Autorizado ManageEngine e Zoho no Brasil.
Fone / WhatsApp (11) 2626-4653.









